WebWork Time Tracker recently launched its communication feature – a messenger. The tracker has long been used by different types of teams and they all have been using other tools to stay connected. Now with the introduction of a messenger into the tracker, users do not need to switch to other apps for maintaining communication while working. The built-in messenger enables team members to chat while tracking time on WebWork.Â
WebWork originally started as a time tracker for monitoring one’s work process. Over time the tracker introduced other features, such as employee monitoring, task management, project management, invoicing, and others. The tracker gradually became a complete tool for employee monitoring and is still expanding.
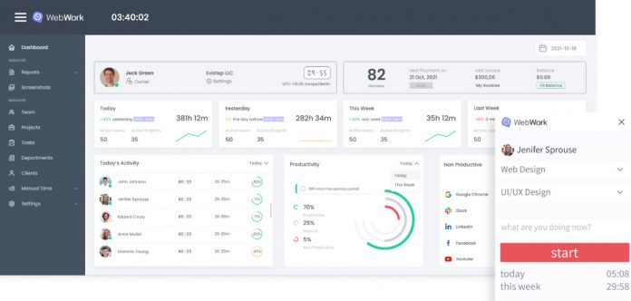
Now WebWork functions as a time tracker, an employee monitoring tool, and a project management platform.Â
Let’s take a look at them separately.Â
Time Tracking Features
As a time tracker WebWork tracks time spent on work through various features. They are time tracking, screenshot modes, and activity levels. The tracker measures time spent on work and uses screenshots as proof.Â
It has 4 screenshot modes for different projects and types of monitoring. Modes like Blurred or No Screenshot enable using the tracker even with projects that require privacy. WebWork claims that the use of screenshots should always be discussed with employees in advance so that they know the purpose. And the purpose should be work improvement and productivity for all.
Time tracking is also accompanied by activity level measurement. The tracker estimates activity levels by counting the number of mouse clicks and keystrokes. Depending on the amount, a user’s activity level can be either high, medium, or low. Obviously, this data is not absolutely correct, as the user may be reading, watching, or thinking while working, and the tracker will not record any activity level.Â
What is time tracking good for?Â
Time tracking is a great way to know one’s worked hours for sure. Whether it is employers that want to know their employees’ exact worked hours or freelancers that need accurate worked hours as proof when working on an hourly basis.Â
WebWork as a Project Management ToolÂ
Other than time tracking, WebWork also functions as a project management platform. The messenger completes the tool turning it into a whole workspace platform. Additionally, the task and project management systems enable team members to work on tasks right inside WebWork Time Tracker. There employers can assign tasks to team members and watch them come alive with time tracking features.Â
Other Features of WebWorkÂ
The other important features that characterize WebWork are attendance monitoring, app and website usage, reports, and billable hours.Â
Here’s what they do.Â
Attendance monitoring automates the process of recording attendance and makes it effortless. The feature of app and website usage records the time spent on apps and websites marked as productive, nonproductive, and neutral. The data generated through the latter and other features is stored in the form of reports, which can be exported in different formats. And finally, the feature of billable hours enables freelancers to work on billable contracts. The tracker automatically counts the amount they worked and earned to share with clients. In the same way, WebWork has the invoice creation feature, where users fill in the information and get a ready invoice.
WebWork works across 4 platforms, including Web, Desktop, Mobile, and Chrome Extensions. The tracker works in a synchronized manner so that users can start their work on one tracker and continue it on another, if necessary.
If users want to use WebWork with other tools, they can always integrate it. Currently, WebWork can be integrated with most project management tools.
In order to make WebWork accessible to everyone, the team behind it has set and is keeping it at an affordable price. Other than the affordable price, the tracker also offers a 7-day free trial which is followed by 30 days of usage that can be paid for only if the user is satisfied. This is called satisfaction guarantee and seems to be loved by WebWork’s users.
WebWork is planning to expand its scope of functionalities in order to fill in the gaps and become a complete virtual workspace. It is planning on incorporating GPS tracking, video calls, tools for HR, and more.Â







